Get Demo
Cyber Silo Assistant
Hello! I'm your Cyber Silo assistant. How can I help you today?

CyberSilo SAP Guardian — AI-Powered SAP Security Monitoring & ERP Cybersecurity Platform

Eliminate blind spots in your SAP ERP environment with CyberSilo SAP Guardian — 360° monitoring and AI-powered security convergence across SAP ECC, S/4HANA, and BW. Detect insider threats, prevent privilege misuse, automate SOX and GDPR compliance, and respond to SAP-specific attacks in real time. Your proactive SAP system security guard — built by cybersecurity specialists who understand SAP at the transaction level.

Get Free SAP Security Consultation

By submitting, you agree to our Privacy Policy

50+ Native SAP Log Types
AI Behavioral Detection
SOX · GDPR · ISO 27001
ECC · S/4HANA · BW
Under 2% CPU Overhead
Minutes to Detect Threats

Why Standard Security Tools Fail SAP Environments — and What SAP Guardian Does Differently

SAP ERP systems are the operational backbone of most large enterprises — processing financial transactions, managing payroll and HR data, controlling procurement and supply chain, and storing the most sensitive business intelligence your organization holds. This makes SAP environments one of the highest-value targets for both external attackers and malicious insiders. Yet most organizations protect SAP with tools never designed for it.

Standard SIEM platforms can ingest SAP logs, but without SAP-native context — transaction code awareness, authorization object understanding, and RFC protocol parsing — they generate enormous volumes of meaningless alerts while missing the SAP-specific attack patterns that actually matter. An unauthorized SU01 access, an abnormal BAPI call, or a suspicious RFC destination change looks like noise to a generic SIEM but is a high-severity threat signal to someone who understands SAP architecture.

CyberSilo SAP Guardian is built by security professionals who understand SAP at the transaction level. It monitors 50+ native SAP log types — including HANA Audit, Security Audit Log, Gateway logs, and Read Access logs — with detection logic calibrated to real SAP attack patterns. The result is 90% fewer false positives compared to generic monitoring tools, and detection of the SAP-specific threats that others miss entirely. See how SAP Guardian integrates with CyberSilo's threat intelligence platform for real-time SAP-specific threat feed correlation.

50+ Native SAP Log Types Monitored
30% Reduction in SAP Security Risk
80% Reduction in Audit Prep Time
<2% CPU Impact on SAP Systems

SAP Attack Vectors That Generic Tools Miss

  • Privilege Escalation via SU01 Unauthorized user profile changes that grant administrator access without going through change management
  • RFC Destination Exploitation Attackers using trusted RFC connections to pivot between SAP systems and exfiltrate data invisibly
  • Bulk Data Exports via SE16 Mass table downloads of financial, HR, or customer data that exceed normal usage patterns for the user's role
  • ABAP Code Injection Malicious code deployed into SAP production systems via unrestricted ABAP workbench access
  • Segregation of Duties Violations Users with conflicting access rights — e.g., create vendor AND approve payment — enabling financial fraud

About CyberSilo SAP Guardian

CyberSilo SAP Guardian strengthens your enterprise security posture by continuously monitoring your SAP environment across ECC, S/4HANA, BW, and hybrid landscapes. With AI-powered behavioral analytics, access governance enforcement, and smart role-based access control, it flags risks like privilege misuse, data leakage, RFC exploits, and unauthorized configuration changes before they escalate into breaches. Pre-built compliance mapping templates for GDPR, SOX, HIPAA, NIST, and ISO 27001 streamline regulatory audits and support digital transformation initiatives — including S/4HANA migrations, system conversions, and SAP cloud deployments. Unlike generic security monitoring tools that lack SAP architectural awareness, CyberSilo SAP Guardian understands SAP at the transaction, authorization, and log level — delivering the specific intelligence that SAP security requires. For organizations that also need broader enterprise threat detection, SAP Guardian integrates directly with ThreatHawk SIEM for a unified view of SAP and non-SAP security events.

360° SAP-Specific Monitoring

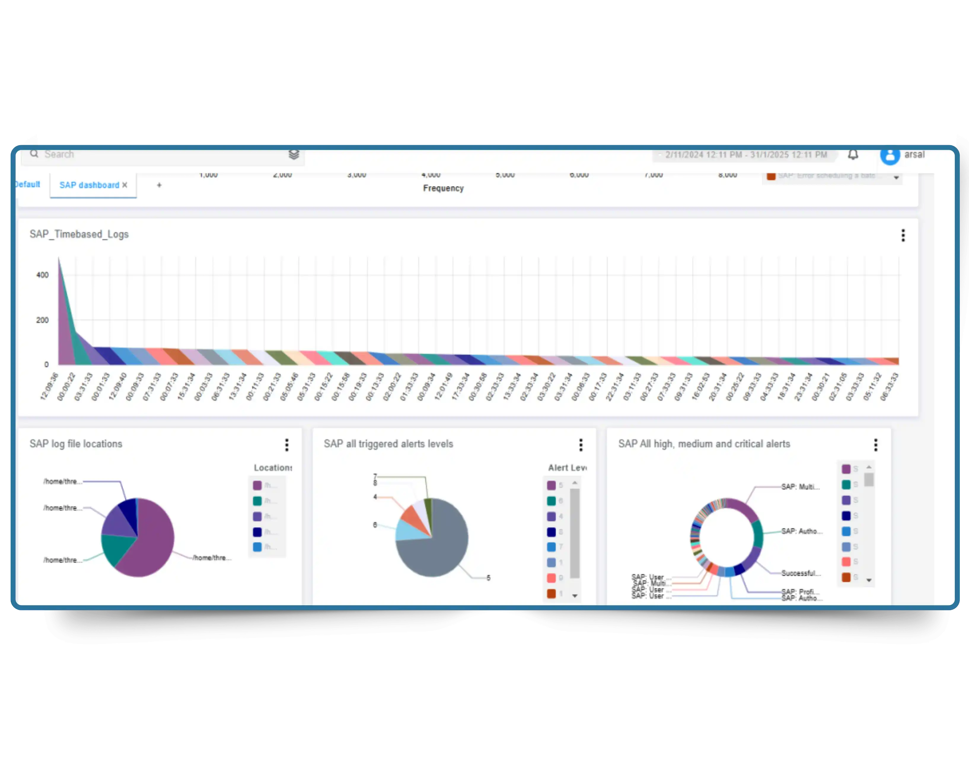
SAP Guardian tracks critical system configuration changes, external workforce access, and sensitive business process activities — including procurement approval workflows, financial posting controls, vendor master changes, and payroll modifications — across SAP S/4HANA, ECC, BW, and hybrid environments. It monitors 50+ high-risk native SAP log types including HANA Audit Logs, Security Audit Logs, Gateway Logs, and Read Access Logs — providing full-spectrum visibility that no generic SIEM can replicate. This comprehensive log coverage protects high-value assets and revenue-generating operations while maintaining quality management controls and SAP scope governance during system conversions, S/4HANA upgrades, and new module implementations. With 360° coverage, SAP Guardian ensures no transaction, access event, or configuration change goes unmonitored across your entire SAP landscape.

CyberSilo SAP Guardian 360-degree SAP-specific monitoring dashboard showing real-time log coverage across ECC and S/4HANA

Automated SAP Compliance Mapping

SAP Guardian maps SAP configurations, user access events, and transaction activity directly to the control requirements of global compliance standards — ISO 27001, SOX (Sarbanes-Oxley), HIPAA, GDPR, and NIST CSF — delivering audit-ready compliance reports automatically on schedule. This eliminates the weeks of manual evidence collection that typically precede SAP compliance audits. Pre-built SAP compliance templates encode the specific controls auditors look for in SAP environments: segregation of duties enforcement, privileged access logging, financial process integrity controls, and change management documentation. Organizations undergoing SOX audits particularly benefit — SAP Guardian provides continuous evidence of IT general controls for SAP financial systems, dramatically reducing audit preparation overhead while ensuring controls evidence is always current, not assembled in a last-minute sprint. Combine with CyberSilo's GRC Automation platform for comprehensive multi-framework compliance coverage beyond SAP.

CyberSilo SAP Guardian SAP compliance mapping dashboard showing SOX, GDPR, and ISO 27001 control mapping

Threat Intelligence Built for SAP

With real-time threat intelligence from 24+ global sources — including SAP-specific vulnerability databases, security researcher disclosures, and active exploit campaign tracking — SAP Guardian identifies both known and emerging threats against SAP environments. The AI-powered detection engine correlates SAP-specific behavioral patterns against attacker TTPs (tactics, techniques, and procedures) documented in known SAP attack frameworks, including RFC exploitation patterns, ABAP code injection signatures, and SAP Basis attack methodologies. This means SAP Guardian doesn't just respond to known threat signatures — it identifies novel attack patterns against your SAP environment by recognizing the behavioral fingerprints of SAP-targeted attack campaigns before traditional signatures are published. The threat intelligence layer integrates seamlessly with CyberSilo's ThreatSearch TIP for broader enterprise threat context that extends beyond SAP into your full security stack.

CyberSilo SAP Guardian SAP-specific threat intelligence dashboard showing real-time attack pattern correlation

Want to see how SAP Guardian detects advanced threats that generic monitoring tools completely miss?

Why Choose CyberSilo SAP Guardian?

CyberSilo SAP Guardian is the AI-powered security shield for your organization's SAP ERP systems. It bridges cybersecurity, compliance automation, and operational resilience in one purpose-built SAP security platform. Whether you're securing ECC, managing an S/4HANA migration, or operating a hybrid SAP landscape, SAP Guardian gives your security team the speed, visibility, and SAP-specific intelligence to act before threats impact business operations. For teams that need broader enterprise threat detection alongside SAP monitoring, SAP Guardian pairs with ThreatHawk SIEM for a unified security operations platform covering both SAP and non-SAP environments. Understand the full SIEM landscape to see how dedicated SAP security monitoring complements a broader detection strategy.

Stop unauthorized access, data misuse, RFC exploits, and risky configuration changes across ECC, S/4HANA, and hybrid environments. SAP Guardian's behavioral detection engine and 50+ native log coverage eliminate the blind spots that allow SAP-targeted attacks to go undetected in environments relying on generic monitoring tools. Real-time detection and automated response mean risks are contained before they escalate into incidents.
Automate 150+ analyst hours per month with AI-driven SAP log analysis and pre-built compliance report templates that reduce audit preparation effort by 80%. Improve security ROI while protecting revenue through faster threat remediation and minimal disruption to SAP business processes. Combine with CyberSilo's Agentic SOC AI for additional analyst capacity savings across your full security operations.
Behavioral AI models calibrated to your specific SAP environment detect suspicious activity in minutes — not the days or weeks it takes without SAP-specific detection logic. Automated response playbooks neutralize risks instantly: locking misused accounts, flagging anomalous transactions, and triggering alerts to your security team before operational damage occurs. Response time improvements directly reduce the dwell time attackers have inside SAP environments.
GDPR, SOX, HIPAA, NIST CSF, and ISO 27001-ready monitoring with pre-built SAP compliance control mappings, automated evidence collection, and audit-ready reporting — all generated continuously rather than assembled manually at audit time. Custom alerts tailored to your internal SAP governance policies ensure compliance monitoring reflects your actual risk profile, not generic industry templates.

CyberSilo SAP Guardian — Platform Features

SAP Deep Log Integration Feature Icon

Deep SAP Native Log Integration

Collects and analyzes 50+ native SAP log types — Security Audit Log, HANA Audit, Gateway Log, Read Access Log, Change Documents, and more — at the transaction level. Identifies threats like unauthorized SU01 privilege changes, unusual SE16 data exports, suspicious RFC calls, and ABAP workbench access patterns that generic log collectors cannot parse meaningfully. This deep SAP log understanding is what separates purpose-built SAP security from generic SIEM log ingestion.

SAP Behavioral Monitoring Feature Icon

Deep Behavioral Monitoring

Tracks external workforce actions, change management activities, and backend infrastructure using AI-powered behavioral baselines specific to each SAP environment. Gain real-time visibility into how users, service accounts, and background jobs interact with SAP systems — and receive alerts when behavior deviates from established patterns. Monitors contractors, consultants, and third-party access with the same precision as internal users, closing the privileged access visibility gap that creates insider threat risk.

AI SAP Anomaly Detection Feature Icon

AI-Driven SAP Anomaly Detection

Learns your SAP ERP environment's normal operational patterns — transaction volumes, access schedules, authorization usage, data export sizes — and detects deviations that indicate zero-day exploits, privilege escalations, SAP Basis attacks, and lateral movement attempts without relying on hardcoded signatures. This signature-free detection capability means SAP Guardian protects against novel SAP attack techniques that have no published detection rule, including the custom attack variations that sophisticated threat actors use to evade detection.

SAP Automated Incident Response Feature Icon

Automated SAP Incident Response

Streamlines SAP security incident ticketing and remediation through pre-built response playbooks designed specifically for SAP environments. Playbooks automatically isolate risky SAP accounts, lock misused authorizations, flag anomalous financial transactions, and trigger coordinated response workflows within minutes of detection — without requiring manual analyst intervention for standard threat scenarios. This automated containment capability directly reduces the business impact of SAP security incidents by eliminating the response lag that allows attackers to escalate access before they are detected.

SAP Guardian — Industry Use Cases

SAP security requirements vary by industry. SAP Guardian includes compliance templates and detection logic calibrated to the specific regulatory obligations and threat profiles of the industries most dependent on SAP ERP systems.

Banking & Financial Services

SOX controls enforcement, SAP financial transaction integrity monitoring, vendor payment fraud detection, and privilege access governance for banks and financial institutions running SAP for core banking, treasury, and financial reporting operations.

Explore SOX & GRC Compliance

Manufacturing & Supply Chain

Procurement fraud prevention, vendor master change monitoring, materials management access governance, and production order integrity controls for manufacturers using SAP for ERP, MES, and supply chain management operations.

Explore SIEM Integration

Healthcare & Life Sciences

HIPAA access control compliance, PHI data export monitoring, HR master data protection, and regulatory change management governance for healthcare organizations and pharmaceutical companies running SAP for clinical and operational processes.

Explore HIPAA Compliance

Energy & Utilities

Critical infrastructure SAP monitoring, NERC CIP-adjacent access governance, plant maintenance security, and operational technology (OT) data protection for energy companies running SAP for asset management, procurement, and financial operations.

Explore Threat Intelligence

Retail & Consumer Goods

Payment processing integrity, PCI-DSS SAP control monitoring, customer data access governance, and promotional pricing fraud detection for retailers using SAP for order management, finance, and customer relationship operations.

Explore PCI-DSS Compliance

S/4HANA Migration Security

Security governance during SAP ECC to S/4HANA system conversions — monitoring access changes, configuration drift, authorization re-assignments, and data migration integrity throughout the migration project lifecycle where security visibility gaps are greatest.

Discuss Migration Security

Featured Video: CyberSilo SAP Guardian in Action

Watch how CyberSilo SAP Guardian detects SAP-specific threats, enforces compliance controls, and secures your SAP ECC and S/4HANA systems in real time — including live demonstrations of insider threat detection and automated incident response.

CyberSilo SAP Guardian vs Generic SAP Monitoring — Feature Comparison

Capability Generic SAP Monitoring CyberSilo SAP Guardian
Log Visibility Limited to 10–15 log types — enough for basic monitoring but leaves critical blind spots in HANA, Gateway, and Read Access logs. SAP Guardian covers 50+ native SAP log types including HANA Audit, Security Audit, Gateway, and Read Access logs — full-spectrum visibility across ECC, S/4HANA, and BW.
Threat Detection Basic alerts for common issues like brute-force attempts, but no SAP-specific attack pattern awareness or RFC exploit detection. Built-in threat intelligence and machine learning models understand SAP-specific behaviors — RFC exploit patterns, SU01 privilege misuse, ABAP injection — and stop them in real time.
Incident Response Relies heavily on manual log review and delayed analyst actions, increasing attacker dwell time in SAP environments. SAP Guardian automatically responds to threats — locking user accounts, flagging anomalous transactions, and alerting teams with full SAP context before damage escalates.
Compliance Readiness Generic templates that may not align with SAP control structures or industry-specific regulatory requirements like SOX IT General Controls. Pre-mapped to GDPR, SOX, HIPAA, NIST, and ISO 27001 with SAP-specific control evidence. Delivers audit-ready reports automatically, eliminating manual compliance prep.
Threat Intelligence No integration with SAP-specific threat feeds — cannot proactively identify SAP-targeted attack campaigns or newly published SAP Security Note exploits. Integrated with 24+ real-time threat sources including SAP-specific vulnerability intelligence. Detection logic updated within 24 hours of SAP Security Note releases.

CyberSilo SAP Guardian Pricing

SAP Guardian pricing is based on the specific security requirements of your SAP environment. Whether you're protecting SAP ECC, S/4HANA, a hybrid landscape, or a mid-migration environment, CyberSilo offers fully customized solutions that align with your actual risk profile, compliance scope, and operational scale. Commercial licensing is tailored to your SAP modules, environment type, deployment architecture, and compliance requirements — no generic pricing tiers that don't fit the complexity of enterprise SAP deployments. Organizations undergoing S/4HANA migrations receive pricing that reflects their transition phase and expanding monitoring scope. For context on broader security investment, read our analysis of enterprise SIEM pricing models to understand the total security investment picture.

CyberSilo SAP Guardian custom pricing model for SAP ECC and S/4HANA security monitoring

What SAP Security Leaders Say About SAP Guardian

SAP Security Lead in the energy sector using CyberSilo SAP Guardian

SAP Security Lead, Energy Sector

"We were struggling with privilege misuse and shadow access in our S/4HANA environment until we deployed CyberSilo SAP Guardian. The SAP-specific threat detection and automated remediation playbooks saved our team hours every week. Real-time SAP-level insights are genuinely a game-changer for our security operations."

Compliance Manager at a telecom firm using CyberSilo SAP Guardian

Compliance Manager, Telecom Group

"CyberSilo SAP Guardian helped us align with SOX and GDPR requirements faster than we expected. The pre-mapped SAP compliance templates and continuous control monitoring drastically reduced our audit preparation time — what used to take weeks now happens automatically. The CyberSilo support team is excellent."

IT Director at a manufacturing group using CyberSilo SAP Guardian

IT Director, Manufacturing Group

"I was skeptical about performance impact on our production SAP environment, but CyberSilo SAP Guardian runs completely in the background. CPU usage under 2% even during month-end close. Behavioral monitoring helped us catch suspicious logins and authorization changes we would have missed entirely with our previous monitoring approach."

SAP Security & Enterprise Cybersecurity Resources

Guides and related solutions from CyberSilo to help security and compliance teams protect SAP environments and build a comprehensive enterprise security strategy

Related Solution

ThreatHawk SIEM — Extend SAP Monitoring Across Your Entire Enterprise

SAP Guardian feeds SAP security events into ThreatHawk SIEM for correlation with non-SAP network, endpoint, and cloud events — giving security teams a unified view of enterprise-wide threats that touch SAP systems.

Explore ThreatHawk SIEM
Related Solution

GRC Automation — SOX, GDPR, ISO 27001 Beyond SAP

Extend SAP Guardian's compliance automation with CyberSilo's full GRC platform for continuous multi-framework compliance monitoring across your complete IT environment, not just SAP systems.

Explore GRC Automation
Related Solution

ThreatSearch TIP — SAP-Specific Threat Intelligence Feeds

ThreatSearch TIP provides the real-time threat intelligence layer that SAP Guardian uses to correlate SAP behavioral anomalies against known attack campaigns targeting SAP environments worldwide.

Explore ThreatSearch TIP
SIEM Guide

Top 10 SIEM Tools — How SAP Security Monitoring Fits Your SIEM Strategy

Understanding where dedicated SAP security monitoring fits alongside a broader SIEM deployment — and why both are needed for comprehensive enterprise security operations.

Read the Guide
Related Solution

Agentic SOC AI — Autonomous Triage for SAP Security Alerts

Pair SAP Guardian with CyberSilo's Agentic SOC AI for autonomous Level 1 and Level 2 triage of SAP security alerts — reducing analyst workload on SAP incident handling by up to 70%.

Explore Agentic SOC AI
Get Started

Schedule an SAP Security Assessment — No Commitment Required

Talk to a CyberSilo SAP security specialist about your current SAP environment, access governance gaps, and compliance obligations. Get a tailored assessment within 24 hours of contact.

Contact Our Team

CyberSilo SAP Guardian — Frequently Asked Questions

SAP security monitoring is the continuous surveillance of SAP ERP system activity — user access patterns, transaction execution, configuration changes, authorization modifications, and data exports — to detect unauthorized actions, insider threats, and cyberattacks in real time. Enterprises need dedicated SAP security monitoring because generic SIEM platforms lack the SAP-native log parsing, transaction code awareness, and authorization control context required to detect SAP-specific attacks. An RFC exploitation attempt or a suspicious SU01 privilege change generates no meaningful alert in a generic SIEM — but is immediately actionable in CyberSilo SAP Guardian, which understands SAP architecture at the transaction level. See how ThreatHawk SIEM and SAP Guardian work together for a complete enterprise security picture.
Yes. SAP Guardian supports all major SAP environments — SAP ECC, SAP S/4HANA (including cloud editions), SAP BW, and hybrid deployments combining on-premise and cloud infrastructure. Organizations mid-migration from ECC to S/4HANA benefit from SAP Guardian's ability to monitor both environments simultaneously, maintaining security visibility across the entire migration window when access governance complexity is highest.
SAP Guardian typically flags suspicious activity within minutes. Using real-time behavioral analysis calibrated to your SAP environment's normal patterns, it detects unusual login times, rapid privilege escalations, abnormal high-risk transaction volumes, and unauthorized authorization changes. Automated response playbooks can lock misused accounts and trigger security team alerts faster than any manual monitoring process — reducing the window between compromise and containment from hours to minutes.
No. SAP Guardian uses agentless log collection designed specifically for SAP environments. CPU overhead remains under 2% even during peak SAP activity — production workloads, month-end financial close, and large batch jobs are all unaffected. The collection architecture adds zero impact to SAP application server performance or database response times, even in high-throughput S/4HANA HANA environments.
CyberSilo SAP Guardian includes pre-built compliance mapping for SOX (Sarbanes-Oxley IT General Controls), GDPR, HIPAA, NIST CSF, and ISO 27001 — all calibrated to SAP system configurations and the specific control evidence these frameworks require from SAP environments. Audit-ready reports generate automatically, reducing manual preparation effort by up to 80%. For multi-framework GRC coverage beyond SAP, combine with CyberSilo's Compliance Standards Automation platform.
Yes. SAP Guardian allows fully customizable alert definitions based on specific transaction codes, role-based triggers, authorization object thresholds, and internal governance rules. Security teams can build alerts that reflect their organization's specific SAP authorization model and business process risk profile — ensuring detection is calibrated to what actually matters in your environment, not generic industry baselines that generate noise without value.
SAP Guardian auto-syncs with new SAP deployment versions and patch levels without manual reconfiguration. Threat detection logic updates within 24 hours of SAP Security Note releases — ensuring protection remains current with newly disclosed SAP vulnerabilities. This eliminates the protection gap between when SAP publishes a security advisory and when your monitoring environment is updated to detect exploitation attempts targeting that vulnerability.
SAP Guardian integrates natively with CyberSilo's ThreatHawk SIEM, feeding SAP-specific security events, compliance violations, and threat detections directly into the unified SIEM correlation engine. This gives SOC teams a single platform for both SAP-specific intelligence and broader enterprise threat detection — connecting SAP attack patterns with correlated activity across network, endpoint, and cloud systems. Integration with third-party SIEM platforms is also supported via standard APIs.
📰 More from CyberSilo

Latest Articles

Stay ahead of evolving cyber threats with our expert insights

What Are the Best Alternatives to Traditional Siem Platforms for Cloud Environments
SIEM
Mar 3, 2026 ⏱ 19 min

What Are the Best Alternatives to Traditional Siem Platforms for Cloud Environments

Explore cloud-native SIEM alternatives, SOAR platforms, and CSPM tools for scalable and automated cloud security solutions tailored to modern enterprises.

Read Article
What Are the Best Siem Tools That Integrate With Edr and Xdr
SIEM
Mar 3, 2026 ⏱ 15 min

What Are the Best Siem Tools That Integrate With Edr and Xdr

Explore the integration of SIEM tools with EDR and XDR platforms for enhanced cybersecurity, visibility, and incident response efficiency.

Read Article
What Platforms Combine Generative Ai With Siem or Soar Tools
SIEM
Mar 3, 2026 ⏱ 18 min

What Platforms Combine Generative Ai With Siem or Soar Tools

Explore how generative AI enhances SIEM and SOAR platforms, improving threat detection, automation, and security operations efficiency.

Read Article
Which Platform Integrates Cloud Security Monitoring With Siem
SIEM
Mar 3, 2026 ⏱ 14 min

Which Platform Integrates Cloud Security Monitoring With Siem

Explore effective integration of cloud security monitoring with SIEM for enhanced threat detection, compliance, and real-time visibility across environments.

Read Article
Which Siem Software Brands Are Known for Ensuring Strong Compliance
SIEM
Mar 3, 2026 ⏱ 16 min

Which Siem Software Brands Are Known for Ensuring Strong Compliance

Explore leading SIEM software brands enhancing compliance through automated reporting, real-time monitoring, and integration with key regulatory frameworks.

Read Article
Who Offers Siem Software With Built-in Compliance Reporting
SIEM
Mar 3, 2026 ⏱ 17 min

Who Offers Siem Software With Built-in Compliance Reporting

Explore how SIEM solutions with built-in compliance reporting enhance regulatory adherence, automate checks, and improve security governance for enterprises.

Read Article
✅ Link copied!